
The Commits tab is your central hub for understanding and managing your Amplication code generation process. Regularly reviewing commit statuses and examining build logs, especially after configuration changes or encountering unexpected behavior, will ensure a smooth and transparent development workflow.
Overview
The Commits tabs presents a chronological list of commits, each representing a distinct code generation event. The main panel displays detailed information about the selected commit, including build status, resource details, and comprehensive build logs.Commit Details
When working with commits in Amplication, you’ll encounter several key pieces of information that help track and manage your code generation process: Commit Identification and Status Each commit features a unique identifier (Commit UID), precise timestamps for code generation events, and visual status indicators where green checkmarks represent successful builds and red “X” marks indicate build failures. Build Details The build information displays the total resource count, unique Build ID, and per-resource details including build status, resource specifications, blueprint type, change count, and quick access to Git pull requests via the “View Code” button.
List of commits with status indicators
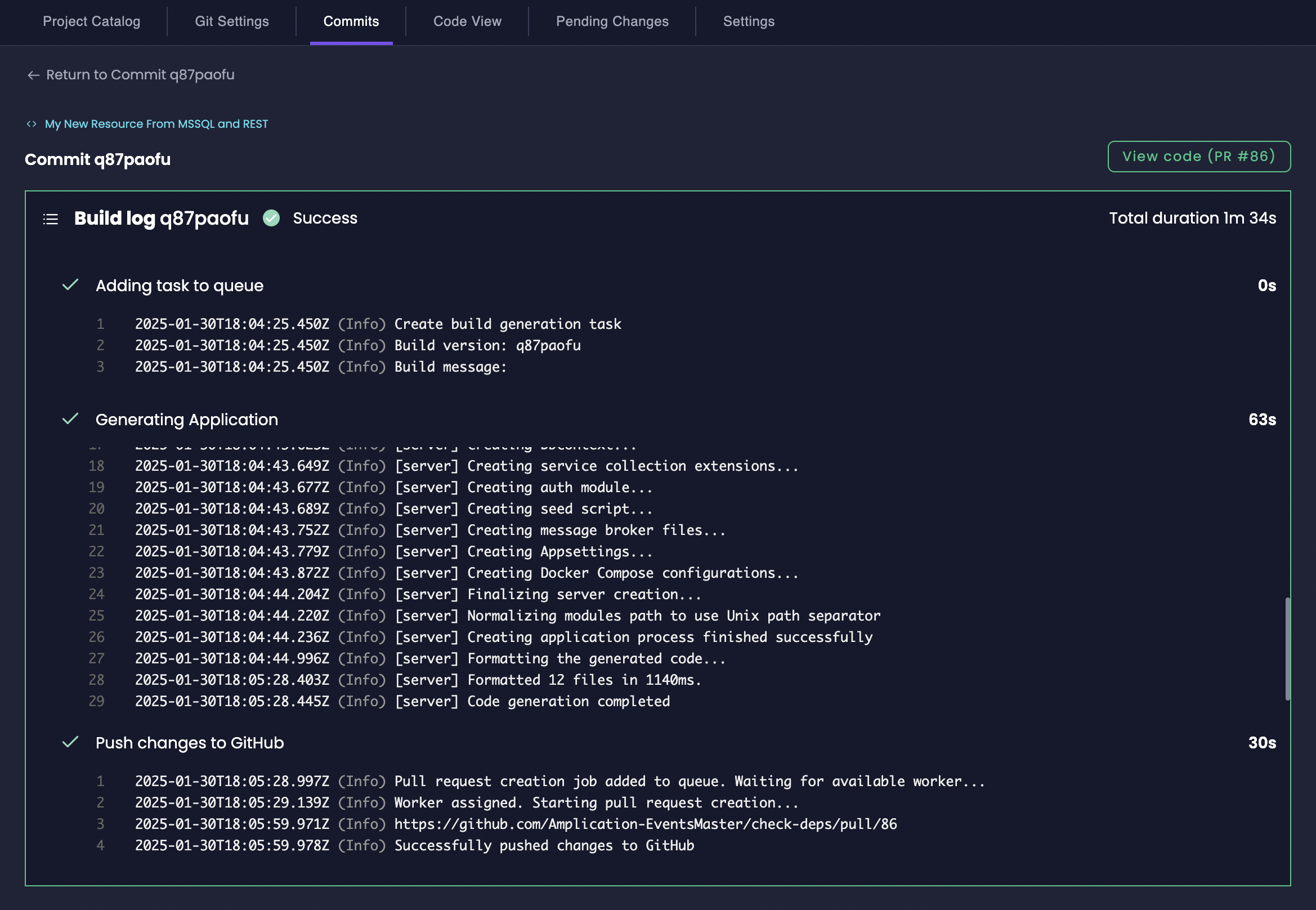
Build Logs
Build logs in Amplication provide a detailed, chronological record of the code generation process. These logs are structured into three main phases:- Adding Task to Queue: Initial setup phase, including worker initialization and Git provider configuration
- Generating Application: The main code generation phase, detailing each step of the process
- Push Changes to Git Provider: Final phase tracking the creation or update of pull requests

Successful Build Log

Build Log with errors
Access the Commits Tab
The Commits tab is easily accessible at the project level within Amplication:1
Navigate to Your Project
In your Amplication workspace, go to the Projects tab and select the specific project you want to examine.
2
Access the Project Catalog
Within your chosen project, click on the Catalog button.
3
Open the Commits Tab
In the project’s top navigation bar, click on the Commits tab. This will take you to the Commits overview page.